| 일 | 월 | 화 | 수 | 목 | 금 | 토 |
|---|---|---|---|---|---|---|
| 1 | 2 | 3 | 4 | 5 | 6 | 7 |
| 8 | 9 | 10 | 11 | 12 | 13 | 14 |
| 15 | 16 | 17 | 18 | 19 | 20 | 21 |
| 22 | 23 | 24 | 25 | 26 | 27 | 28 |
- 티스토리챌린지
- kotlin
- SRE
- Rag
- LLM
- PETERICA
- minikube
- Java
- 코틀린 코루틴의 정석
- MySQL
- kotlin coroutine
- go
- Pinpoint
- golang
- AI
- APM
- CKA
- AWS EKS
- 정보처리기사 실기 기출문제
- CloudWatch
- tucker의 go 언어 프로그래밍
- Linux
- 공부
- aws
- 오블완
- Kubernetes
- 기록으로 실력을 쌓자
- 바이브코딩
- CKA 기출문제
- Spring
- Today
- Total
피터의 개발이야기
[docker] PinPoint(v2.3.0) docker image만들기 본문

ㅁ 개요
이전에 [docker] PinPoint(v1.8.4) docker image만들기를 하였는데, 아래의 호완성으로 인해 버젼업이 필요하여 PinPoint(v2.3.0) 기준으로 업그레이드 해 보았습니다.
ㅇ Spring WebFlux 2.4 or higher is supported.
ㅇ Reactor Netty 1.0 or higher is supported.
Pinpoint Quick Start Guide를 따라 Centos7 기반으로 pinpoint를 구성하고 docker hub에 푸시하도록 하겠습니다.
ㅁ Docker에 Centos7 컨테이너 구성
# centos7 구성
$ docker run -d -it
-p 9991:9991
-p 9992:9992
-p 9993:9993
-p 7060:7060
--name pinpoint
centos:7 /bin/bash
모니터링 정보를 수집할 포트와 Web을 위한 7060포트를 세팅합니다.
기본적인 서버 세팅은 [CentOS 7 설치하기]를 참조하세요.
ㅁ JDK1.8 설치
$ sudo yum install java-1.8.0-openjdk
$ sudo yum install java-1.8.0-openjdk-devel
ㅁ HBase 1.7.2 설치
$ pwd
/home/pinpoint
$ wget http://archive.apache.org/dist/hbase/1.7.2/hbase-1.7.2-bin.tar.gz
$ tar -zxvf hbase-1.7.2-bin.tar.gz
$ rm hbase-1.7.2-bin.tar.gz
$ mv hbase-1.7.2/ hbase
ㅇ hbase JAVA_HOME 설정 및 JDK7용 옵션 주석
$ pwd
/home/pinpoint/hbase/conf
$ vi hbase-env.sh
~~~
# The java implementation to use. Java 1.7+ required.
export JAVA_HOME=/usr/lib/jvm/java-1.8.0-openjdk-1.8.0.372.b07-1.el7_9.aarch64
~~~
# Configure PermSize. Only needed in JDK7. You can safely remove it for JDK8+
#export HBASE_MASTER_OPTS="$HBASE_MASTER_OPTS -XX:PermSize=128m -XX:MaxPermSize=128m -XX:ReservedCodeCacheSize=256m"
#export HBASE_REGIONSERVER_OPTS="$HBASE_REGIONSERVER_OPTS -XX:PermSize=128m -XX:MaxPermSize=128m -XX:ReservedCodeCacheSize=256m"
~~~
ㅇ HBASE 실행 시 JDK7용 옵션으로 인한 warning 발생
$ pwd
/home/pinpoint/hbase/bin
$ ./start-hbase.sh
running master, logging to /home/pinpoint/hbase/bin/../logs/hbase--master-8f2847f087cf.out
OpenJDK 64-Bit Server VM warning: ignoring option PermSize=128m; support was removed in 8.0
OpenJDK 64-Bit Server VM warning: ignoring option MaxPermSize=128m; support was removed in 8.0

ㅇ warning이 발생하여 hbase-env.sh에서 해당 내용을 주석처리 해야한다.
ㅁ HBASE 스키마 생성
$ pwd
/home/pinpoint/hbase/bin
$ wget https://github.com/pinpoint-apm/pinpoint/blob/master/hbase/scripts/hbase-create.hbase
ㅇ hbase 데이터 보존기간 변경
hbase-create.hbase 엔 TTL 값이 31536000 초(365일), 5184000 초(60일) 로 데이터를 유지하도록 되어있어 172800 초(2일) 로 변경.
sed 's/31536000/172800/' hbase-create.hbase > hbase-create-my.hbase
sed -i 's/5184000/172800/' hbase-create-my.hbase
ㅇ 변경이 완료된 스키마파일입니다.
create 'AgentInfo', { NAME => 'Info', TTL => 172800, DATA_BLOCK_ENCODING => 'PREFIX' }
create 'AgentStatV2', { NAME => 'S', TTL => 172800, DATA_BLOCK_ENCODING => 'PREFIX' }, {SPLITS=>["\x01\x00\x00\x00\x00\x00\x00\x00\x00\x00\x00\x00\x00\x00\x00\x00","\x02\x00\x00\x00\x00\x00\x00\x00\x00\x00\x00\x00\x00\x00\x00\x00","\x03\x00\x00\x00\x00\x00\x00\x00\x00\x00\x00\x00\x00\x00\x00\x00","\x04\x00\x00\x00\x00\x00\x00\x00\x00\x00\x00\x00\x00\x00\x00\x00","\x05\x00\x00\x00\x00\x00\x00\x00\x00\x00\x00\x00\x00\x00\x00\x00","\x06\x00\x00\x00\x00\x00\x00\x00\x00\x00\x00\x00\x00\x00\x00\x00","\x07\x00\x00\x00\x00\x00\x00\x00\x00\x00\x00\x00\x00\x00\x00\x00","\x08\x00\x00\x00\x00\x00\x00\x00\x00\x00\x00\x00\x00\x00\x00\x00","\x09\x00\x00\x00\x00\x00\x00\x00\x00\x00\x00\x00\x00\x00\x00\x00","\x0a\x00\x00\x00\x00\x00\x00\x00\x00\x00\x00\x00\x00\x00\x00\x00","\x0b\x00\x00\x00\x00\x00\x00\x00\x00\x00\x00\x00\x00\x00\x00\x00","\x0c\x00\x00\x00\x00\x00\x00\x00\x00\x00\x00\x00\x00\x00\x00\x00","\x0d\x00\x00\x00\x00\x00\x00\x00\x00\x00\x00\x00\x00\x00\x00\x00","\x0e\x00\x00\x00\x00\x00\x00\x00\x00\x00\x00\x00\x00\x00\x00\x00","\x0f\x00\x00\x00\x00\x00\x00\x00\x00\x00\x00\x00\x00\x00\x00\x00","\x10\x00\x00\x00\x00\x00\x00\x00\x00\x00\x00\x00\x00\x00\x00\x00","\x11\x00\x00\x00\x00\x00\x00\x00\x00\x00\x00\x00\x00\x00\x00\x00","\x12\x00\x00\x00\x00\x00\x00\x00\x00\x00\x00\x00\x00\x00\x00\x00","\x13\x00\x00\x00\x00\x00\x00\x00\x00\x00\x00\x00\x00\x00\x00\x00","\x14\x00\x00\x00\x00\x00\x00\x00\x00\x00\x00\x00\x00\x00\x00\x00","\x15\x00\x00\x00\x00\x00\x00\x00\x00\x00\x00\x00\x00\x00\x00\x00","\x16\x00\x00\x00\x00\x00\x00\x00\x00\x00\x00\x00\x00\x00\x00\x00","\x17\x00\x00\x00\x00\x00\x00\x00\x00\x00\x00\x00\x00\x00\x00\x00","\x18\x00\x00\x00\x00\x00\x00\x00\x00\x00\x00\x00\x00\x00\x00\x00","\x19\x00\x00\x00\x00\x00\x00\x00\x00\x00\x00\x00\x00\x00\x00\x00","\x1a\x00\x00\x00\x00\x00\x00\x00\x00\x00\x00\x00\x00\x00\x00\x00","\x1b\x00\x00\x00\x00\x00\x00\x00\x00\x00\x00\x00\x00\x00\x00\x00","\x1c\x00\x00\x00\x00\x00\x00\x00\x00\x00\x00\x00\x00\x00\x00\x00","\x1d\x00\x00\x00\x00\x00\x00\x00\x00\x00\x00\x00\x00\x00\x00\x00","\x1e\x00\x00\x00\x00\x00\x00\x00\x00\x00\x00\x00\x00\x00\x00\x00","\x1f\x00\x00\x00\x00\x00\x00\x00\x00\x00\x00\x00\x00\x00\x00\x00","\x20\x00\x00\x00\x00\x00\x00\x00\x00\x00\x00\x00\x00\x00\x00\x00","\x21\x00\x00\x00\x00\x00\x00\x00\x00\x00\x00\x00\x00\x00\x00\x00","\x22\x00\x00\x00\x00\x00\x00\x00\x00\x00\x00\x00\x00\x00\x00\x00","\x23\x00\x00\x00\x00\x00\x00\x00\x00\x00\x00\x00\x00\x00\x00\x00","\x24\x00\x00\x00\x00\x00\x00\x00\x00\x00\x00\x00\x00\x00\x00\x00","\x25\x00\x00\x00\x00\x00\x00\x00\x00\x00\x00\x00\x00\x00\x00\x00","\x26\x00\x00\x00\x00\x00\x00\x00\x00\x00\x00\x00\x00\x00\x00\x00","\x27\x00\x00\x00\x00\x00\x00\x00\x00\x00\x00\x00\x00\x00\x00\x00","\x28\x00\x00\x00\x00\x00\x00\x00\x00\x00\x00\x00\x00\x00\x00\x00","\x29\x00\x00\x00\x00\x00\x00\x00\x00\x00\x00\x00\x00\x00\x00\x00","\x2a\x00\x00\x00\x00\x00\x00\x00\x00\x00\x00\x00\x00\x00\x00\x00","\x2b\x00\x00\x00\x00\x00\x00\x00\x00\x00\x00\x00\x00\x00\x00\x00","\x2c\x00\x00\x00\x00\x00\x00\x00\x00\x00\x00\x00\x00\x00\x00\x00","\x2d\x00\x00\x00\x00\x00\x00\x00\x00\x00\x00\x00\x00\x00\x00\x00","\x2e\x00\x00\x00\x00\x00\x00\x00\x00\x00\x00\x00\x00\x00\x00\x00","\x2f\x00\x00\x00\x00\x00\x00\x00\x00\x00\x00\x00\x00\x00\x00\x00","\x30\x00\x00\x00\x00\x00\x00\x00\x00\x00\x00\x00\x00\x00\x00\x00","\x31\x00\x00\x00\x00\x00\x00\x00\x00\x00\x00\x00\x00\x00\x00\x00","\x32\x00\x00\x00\x00\x00\x00\x00\x00\x00\x00\x00\x00\x00\x00\x00","\x33\x00\x00\x00\x00\x00\x00\x00\x00\x00\x00\x00\x00\x00\x00\x00","\x34\x00\x00\x00\x00\x00\x00\x00\x00\x00\x00\x00\x00\x00\x00\x00","\x35\x00\x00\x00\x00\x00\x00\x00\x00\x00\x00\x00\x00\x00\x00\x00","\x36\x00\x00\x00\x00\x00\x00\x00\x00\x00\x00\x00\x00\x00\x00\x00","\x37\x00\x00\x00\x00\x00\x00\x00\x00\x00\x00\x00\x00\x00\x00\x00","\x38\x00\x00\x00\x00\x00\x00\x00\x00\x00\x00\x00\x00\x00\x00\x00","\x39\x00\x00\x00\x00\x00\x00\x00\x00\x00\x00\x00\x00\x00\x00\x00","\x3a\x00\x00\x00\x00\x00\x00\x00\x00\x00\x00\x00\x00\x00\x00\x00","\x3b\x00\x00\x00\x00\x00\x00\x00\x00\x00\x00\x00\x00\x00\x00\x00","\x3c\x00\x00\x00\x00\x00\x00\x00\x00\x00\x00\x00\x00\x00\x00\x00","\x3d\x00\x00\x00\x00\x00\x00\x00\x00\x00\x00\x00\x00\x00\x00\x00","\x3e\x00\x00\x00\x00\x00\x00\x00\x00\x00\x00\x00\x00\x00\x00\x00","\x3f\x00\x00\x00\x00\x00\x00\x00\x00\x00\x00\x00\x00\x00\x00\x00"]}
create 'ApplicationStatAggre', { NAME => 'S', TTL => 172800, DATA_BLOCK_ENCODING => 'PREFIX' }, {SPLITS=>["\x01\x00\x00\x00\x00\x00\x00\x00\x00\x00\x00\x00\x00\x00\x00\x00","\x02\x00\x00\x00\x00\x00\x00\x00\x00\x00\x00\x00\x00\x00\x00\x00","\x03\x00\x00\x00\x00\x00\x00\x00\x00\x00\x00\x00\x00\x00\x00\x00","\x04\x00\x00\x00\x00\x00\x00\x00\x00\x00\x00\x00\x00\x00\x00\x00","\x05\x00\x00\x00\x00\x00\x00\x00\x00\x00\x00\x00\x00\x00\x00\x00","\x06\x00\x00\x00\x00\x00\x00\x00\x00\x00\x00\x00\x00\x00\x00\x00","\x07\x00\x00\x00\x00\x00\x00\x00\x00\x00\x00\x00\x00\x00\x00\x00","\x08\x00\x00\x00\x00\x00\x00\x00\x00\x00\x00\x00\x00\x00\x00\x00","\x09\x00\x00\x00\x00\x00\x00\x00\x00\x00\x00\x00\x00\x00\x00\x00","\x0a\x00\x00\x00\x00\x00\x00\x00\x00\x00\x00\x00\x00\x00\x00\x00","\x0b\x00\x00\x00\x00\x00\x00\x00\x00\x00\x00\x00\x00\x00\x00\x00","\x0c\x00\x00\x00\x00\x00\x00\x00\x00\x00\x00\x00\x00\x00\x00\x00","\x0d\x00\x00\x00\x00\x00\x00\x00\x00\x00\x00\x00\x00\x00\x00\x00","\x0e\x00\x00\x00\x00\x00\x00\x00\x00\x00\x00\x00\x00\x00\x00\x00","\x0f\x00\x00\x00\x00\x00\x00\x00\x00\x00\x00\x00\x00\x00\x00\x00","\x10\x00\x00\x00\x00\x00\x00\x00\x00\x00\x00\x00\x00\x00\x00\x00","\x11\x00\x00\x00\x00\x00\x00\x00\x00\x00\x00\x00\x00\x00\x00\x00","\x12\x00\x00\x00\x00\x00\x00\x00\x00\x00\x00\x00\x00\x00\x00\x00","\x13\x00\x00\x00\x00\x00\x00\x00\x00\x00\x00\x00\x00\x00\x00\x00","\x14\x00\x00\x00\x00\x00\x00\x00\x00\x00\x00\x00\x00\x00\x00\x00","\x15\x00\x00\x00\x00\x00\x00\x00\x00\x00\x00\x00\x00\x00\x00\x00","\x16\x00\x00\x00\x00\x00\x00\x00\x00\x00\x00\x00\x00\x00\x00\x00","\x17\x00\x00\x00\x00\x00\x00\x00\x00\x00\x00\x00\x00\x00\x00\x00","\x18\x00\x00\x00\x00\x00\x00\x00\x00\x00\x00\x00\x00\x00\x00\x00","\x19\x00\x00\x00\x00\x00\x00\x00\x00\x00\x00\x00\x00\x00\x00\x00","\x1a\x00\x00\x00\x00\x00\x00\x00\x00\x00\x00\x00\x00\x00\x00\x00","\x1b\x00\x00\x00\x00\x00\x00\x00\x00\x00\x00\x00\x00\x00\x00\x00","\x1c\x00\x00\x00\x00\x00\x00\x00\x00\x00\x00\x00\x00\x00\x00\x00","\x1d\x00\x00\x00\x00\x00\x00\x00\x00\x00\x00\x00\x00\x00\x00\x00","\x1e\x00\x00\x00\x00\x00\x00\x00\x00\x00\x00\x00\x00\x00\x00\x00","\x1f\x00\x00\x00\x00\x00\x00\x00\x00\x00\x00\x00\x00\x00\x00\x00","\x20\x00\x00\x00\x00\x00\x00\x00\x00\x00\x00\x00\x00\x00\x00\x00","\x21\x00\x00\x00\x00\x00\x00\x00\x00\x00\x00\x00\x00\x00\x00\x00","\x22\x00\x00\x00\x00\x00\x00\x00\x00\x00\x00\x00\x00\x00\x00\x00","\x23\x00\x00\x00\x00\x00\x00\x00\x00\x00\x00\x00\x00\x00\x00\x00","\x24\x00\x00\x00\x00\x00\x00\x00\x00\x00\x00\x00\x00\x00\x00\x00","\x25\x00\x00\x00\x00\x00\x00\x00\x00\x00\x00\x00\x00\x00\x00\x00","\x26\x00\x00\x00\x00\x00\x00\x00\x00\x00\x00\x00\x00\x00\x00\x00","\x27\x00\x00\x00\x00\x00\x00\x00\x00\x00\x00\x00\x00\x00\x00\x00","\x28\x00\x00\x00\x00\x00\x00\x00\x00\x00\x00\x00\x00\x00\x00\x00","\x29\x00\x00\x00\x00\x00\x00\x00\x00\x00\x00\x00\x00\x00\x00\x00","\x2a\x00\x00\x00\x00\x00\x00\x00\x00\x00\x00\x00\x00\x00\x00\x00","\x2b\x00\x00\x00\x00\x00\x00\x00\x00\x00\x00\x00\x00\x00\x00\x00","\x2c\x00\x00\x00\x00\x00\x00\x00\x00\x00\x00\x00\x00\x00\x00\x00","\x2d\x00\x00\x00\x00\x00\x00\x00\x00\x00\x00\x00\x00\x00\x00\x00","\x2e\x00\x00\x00\x00\x00\x00\x00\x00\x00\x00\x00\x00\x00\x00\x00","\x2f\x00\x00\x00\x00\x00\x00\x00\x00\x00\x00\x00\x00\x00\x00\x00","\x30\x00\x00\x00\x00\x00\x00\x00\x00\x00\x00\x00\x00\x00\x00\x00","\x31\x00\x00\x00\x00\x00\x00\x00\x00\x00\x00\x00\x00\x00\x00\x00","\x32\x00\x00\x00\x00\x00\x00\x00\x00\x00\x00\x00\x00\x00\x00\x00","\x33\x00\x00\x00\x00\x00\x00\x00\x00\x00\x00\x00\x00\x00\x00\x00","\x34\x00\x00\x00\x00\x00\x00\x00\x00\x00\x00\x00\x00\x00\x00\x00","\x35\x00\x00\x00\x00\x00\x00\x00\x00\x00\x00\x00\x00\x00\x00\x00","\x36\x00\x00\x00\x00\x00\x00\x00\x00\x00\x00\x00\x00\x00\x00\x00","\x37\x00\x00\x00\x00\x00\x00\x00\x00\x00\x00\x00\x00\x00\x00\x00","\x38\x00\x00\x00\x00\x00\x00\x00\x00\x00\x00\x00\x00\x00\x00\x00","\x39\x00\x00\x00\x00\x00\x00\x00\x00\x00\x00\x00\x00\x00\x00\x00","\x3a\x00\x00\x00\x00\x00\x00\x00\x00\x00\x00\x00\x00\x00\x00\x00","\x3b\x00\x00\x00\x00\x00\x00\x00\x00\x00\x00\x00\x00\x00\x00\x00","\x3c\x00\x00\x00\x00\x00\x00\x00\x00\x00\x00\x00\x00\x00\x00\x00","\x3d\x00\x00\x00\x00\x00\x00\x00\x00\x00\x00\x00\x00\x00\x00\x00","\x3e\x00\x00\x00\x00\x00\x00\x00\x00\x00\x00\x00\x00\x00\x00\x00","\x3f\x00\x00\x00\x00\x00\x00\x00\x00\x00\x00\x00\x00\x00\x00\x00"]}
create 'ApplicationIndex', { NAME => 'Agents', TTL => 172800, DATA_BLOCK_ENCODING => 'PREFIX' }
create 'AgentLifeCycle', { NAME => 'S', TTL => 172800, DATA_BLOCK_ENCODING => 'PREFIX' }
create 'AgentEvent', { NAME => 'E', TTL => 172800, DATA_BLOCK_ENCODING => 'PREFIX' }
create 'StringMetaData', { NAME => 'Str', TTL => 15552000, DATA_BLOCK_ENCODING => 'PREFIX' }, {SPLITS=>["\x01\x00\x00\x00\x00\x00\x00\x00\x00\x00\x00\x00\x00\x00\x00\x00","\x02\x00\x00\x00\x00\x00\x00\x00\x00\x00\x00\x00\x00\x00\x00\x00","\x03\x00\x00\x00\x00\x00\x00\x00\x00\x00\x00\x00\x00\x00\x00\x00","\x04\x00\x00\x00\x00\x00\x00\x00\x00\x00\x00\x00\x00\x00\x00\x00","\x05\x00\x00\x00\x00\x00\x00\x00\x00\x00\x00\x00\x00\x00\x00\x00","\x06\x00\x00\x00\x00\x00\x00\x00\x00\x00\x00\x00\x00\x00\x00\x00","\x07\x00\x00\x00\x00\x00\x00\x00\x00\x00\x00\x00\x00\x00\x00\x00"]}
create 'ApiMetaData', { NAME => 'Api', TTL => 172800, DATA_BLOCK_ENCODING => 'PREFIX' }, {SPLITS=>["\x01\x00\x00\x00\x00\x00\x00\x00\x00\x00\x00\x00\x00\x00\x00\x00","\x02\x00\x00\x00\x00\x00\x00\x00\x00\x00\x00\x00\x00\x00\x00\x00","\x03\x00\x00\x00\x00\x00\x00\x00\x00\x00\x00\x00\x00\x00\x00\x00","\x04\x00\x00\x00\x00\x00\x00\x00\x00\x00\x00\x00\x00\x00\x00\x00","\x05\x00\x00\x00\x00\x00\x00\x00\x00\x00\x00\x00\x00\x00\x00\x00","\x06\x00\x00\x00\x00\x00\x00\x00\x00\x00\x00\x00\x00\x00\x00\x00","\x07\x00\x00\x00\x00\x00\x00\x00\x00\x00\x00\x00\x00\x00\x00\x00"]}
create 'SqlMetaData_Ver2', { NAME => 'Sql', TTL => 15552000, DATA_BLOCK_ENCODING => 'PREFIX' }, {SPLITS=>["\x02\x00\x00\x00\x00\x00\x00\x00\x00\x00\x00\x00\x00\x00\x00\x00","\x04\x00\x00\x00\x00\x00\x00\x00\x00\x00\x00\x00\x00\x00\x00\x00","\x06\x00\x00\x00\x00\x00\x00\x00\x00\x00\x00\x00\x00\x00\x00\x00","\x08\x00\x00\x00\x00\x00\x00\x00\x00\x00\x00\x00\x00\x00\x00\x00","\x0a\x00\x00\x00\x00\x00\x00\x00\x00\x00\x00\x00\x00\x00\x00\x00","\x0c\x00\x00\x00\x00\x00\x00\x00\x00\x00\x00\x00\x00\x00\x00\x00","\x0e\x00\x00\x00\x00\x00\x00\x00\x00\x00\x00\x00\x00\x00\x00\x00","\x10\x00\x00\x00\x00\x00\x00\x00\x00\x00\x00\x00\x00\x00\x00\x00","\x12\x00\x00\x00\x00\x00\x00\x00\x00\x00\x00\x00\x00\x00\x00\x00","\x14\x00\x00\x00\x00\x00\x00\x00\x00\x00\x00\x00\x00\x00\x00\x00","\x16\x00\x00\x00\x00\x00\x00\x00\x00\x00\x00\x00\x00\x00\x00\x00","\x18\x00\x00\x00\x00\x00\x00\x00\x00\x00\x00\x00\x00\x00\x00\x00","\x1a\x00\x00\x00\x00\x00\x00\x00\x00\x00\x00\x00\x00\x00\x00\x00","\x1c\x00\x00\x00\x00\x00\x00\x00\x00\x00\x00\x00\x00\x00\x00\x00","\x1e\x00\x00\x00\x00\x00\x00\x00\x00\x00\x00\x00\x00\x00\x00\x00"]}
create 'SqlUidMetaData', { NAME => 'Sql', TTL => 15552000, DATA_BLOCK_ENCODING => 'PREFIX' }, {SPLITS=>["\x02\x00\x00\x00\x00\x00\x00\x00\x00\x00\x00\x00\x00\x00\x00\x00","\x04\x00\x00\x00\x00\x00\x00\x00\x00\x00\x00\x00\x00\x00\x00\x00","\x06\x00\x00\x00\x00\x00\x00\x00\x00\x00\x00\x00\x00\x00\x00\x00","\x08\x00\x00\x00\x00\x00\x00\x00\x00\x00\x00\x00\x00\x00\x00\x00","\x0a\x00\x00\x00\x00\x00\x00\x00\x00\x00\x00\x00\x00\x00\x00\x00","\x0c\x00\x00\x00\x00\x00\x00\x00\x00\x00\x00\x00\x00\x00\x00\x00","\x0e\x00\x00\x00\x00\x00\x00\x00\x00\x00\x00\x00\x00\x00\x00\x00","\x10\x00\x00\x00\x00\x00\x00\x00\x00\x00\x00\x00\x00\x00\x00\x00","\x12\x00\x00\x00\x00\x00\x00\x00\x00\x00\x00\x00\x00\x00\x00\x00","\x14\x00\x00\x00\x00\x00\x00\x00\x00\x00\x00\x00\x00\x00\x00\x00","\x16\x00\x00\x00\x00\x00\x00\x00\x00\x00\x00\x00\x00\x00\x00\x00","\x18\x00\x00\x00\x00\x00\x00\x00\x00\x00\x00\x00\x00\x00\x00\x00","\x1a\x00\x00\x00\x00\x00\x00\x00\x00\x00\x00\x00\x00\x00\x00\x00","\x1c\x00\x00\x00\x00\x00\x00\x00\x00\x00\x00\x00\x00\x00\x00\x00","\x1e\x00\x00\x00\x00\x00\x00\x00\x00\x00\x00\x00\x00\x00\x00\x00"]}
create 'TraceV2', { NAME => 'S', TTL => 172800, DATA_BLOCK_ENCODING => 'PREFIX' }, {NUMREGIONS => 256, SPLITALGO => 'UniformSplit'}
create 'ApplicationTraceIndex', { NAME => 'I', TTL => 172800, DATA_BLOCK_ENCODING => 'PREFIX' }, { NAME => 'M', TTL => 5184000, DATA_BLOCK_ENCODING => 'PREFIX' }, {SPLITS=>["\x02\x00\x00\x00\x00\x00\x00\x00\x00\x00\x00\x00\x00\x00\x00\x00","\x04\x00\x00\x00\x00\x00\x00\x00\x00\x00\x00\x00\x00\x00\x00\x00","\x06\x00\x00\x00\x00\x00\x00\x00\x00\x00\x00\x00\x00\x00\x00\x00","\x08\x00\x00\x00\x00\x00\x00\x00\x00\x00\x00\x00\x00\x00\x00\x00","\x0a\x00\x00\x00\x00\x00\x00\x00\x00\x00\x00\x00\x00\x00\x00\x00","\x0c\x00\x00\x00\x00\x00\x00\x00\x00\x00\x00\x00\x00\x00\x00\x00","\x0e\x00\x00\x00\x00\x00\x00\x00\x00\x00\x00\x00\x00\x00\x00\x00","\x10\x00\x00\x00\x00\x00\x00\x00\x00\x00\x00\x00\x00\x00\x00\x00","\x12\x00\x00\x00\x00\x00\x00\x00\x00\x00\x00\x00\x00\x00\x00\x00","\x14\x00\x00\x00\x00\x00\x00\x00\x00\x00\x00\x00\x00\x00\x00\x00","\x16\x00\x00\x00\x00\x00\x00\x00\x00\x00\x00\x00\x00\x00\x00\x00","\x18\x00\x00\x00\x00\x00\x00\x00\x00\x00\x00\x00\x00\x00\x00\x00","\x1a\x00\x00\x00\x00\x00\x00\x00\x00\x00\x00\x00\x00\x00\x00\x00","\x1c\x00\x00\x00\x00\x00\x00\x00\x00\x00\x00\x00\x00\x00\x00\x00","\x1e\x00\x00\x00\x00\x00\x00\x00\x00\x00\x00\x00\x00\x00\x00\x00"]}
create 'ApplicationMapStatisticsCaller_Ver2', { NAME => 'C', TTL => 172800, VERSIONS => 1, DATA_BLOCK_ENCODING => 'PREFIX' }, {SPLITS=>["\x02\x00\x00\x00\x00\x00\x00\x00\x00\x00\x00\x00\x00\x00\x00\x00","\x04\x00\x00\x00\x00\x00\x00\x00\x00\x00\x00\x00\x00\x00\x00\x00","\x06\x00\x00\x00\x00\x00\x00\x00\x00\x00\x00\x00\x00\x00\x00\x00","\x08\x00\x00\x00\x00\x00\x00\x00\x00\x00\x00\x00\x00\x00\x00\x00","\x0a\x00\x00\x00\x00\x00\x00\x00\x00\x00\x00\x00\x00\x00\x00\x00","\x0c\x00\x00\x00\x00\x00\x00\x00\x00\x00\x00\x00\x00\x00\x00\x00","\x0e\x00\x00\x00\x00\x00\x00\x00\x00\x00\x00\x00\x00\x00\x00\x00","\x10\x00\x00\x00\x00\x00\x00\x00\x00\x00\x00\x00\x00\x00\x00\x00","\x12\x00\x00\x00\x00\x00\x00\x00\x00\x00\x00\x00\x00\x00\x00\x00","\x14\x00\x00\x00\x00\x00\x00\x00\x00\x00\x00\x00\x00\x00\x00\x00","\x16\x00\x00\x00\x00\x00\x00\x00\x00\x00\x00\x00\x00\x00\x00\x00","\x18\x00\x00\x00\x00\x00\x00\x00\x00\x00\x00\x00\x00\x00\x00\x00","\x1a\x00\x00\x00\x00\x00\x00\x00\x00\x00\x00\x00\x00\x00\x00\x00","\x1c\x00\x00\x00\x00\x00\x00\x00\x00\x00\x00\x00\x00\x00\x00\x00","\x1e\x00\x00\x00\x00\x00\x00\x00\x00\x00\x00\x00\x00\x00\x00\x00"]}
create 'ApplicationMapStatisticsCallee_Ver2', { NAME => 'C', TTL => 172800, VERSIONS => 1, DATA_BLOCK_ENCODING => 'PREFIX' }, {SPLITS=>["\x02\x00\x00\x00\x00\x00\x00\x00\x00\x00\x00\x00\x00\x00\x00\x00","\x04\x00\x00\x00\x00\x00\x00\x00\x00\x00\x00\x00\x00\x00\x00\x00","\x06\x00\x00\x00\x00\x00\x00\x00\x00\x00\x00\x00\x00\x00\x00\x00","\x08\x00\x00\x00\x00\x00\x00\x00\x00\x00\x00\x00\x00\x00\x00\x00","\x0a\x00\x00\x00\x00\x00\x00\x00\x00\x00\x00\x00\x00\x00\x00\x00","\x0c\x00\x00\x00\x00\x00\x00\x00\x00\x00\x00\x00\x00\x00\x00\x00","\x0e\x00\x00\x00\x00\x00\x00\x00\x00\x00\x00\x00\x00\x00\x00\x00","\x10\x00\x00\x00\x00\x00\x00\x00\x00\x00\x00\x00\x00\x00\x00\x00","\x12\x00\x00\x00\x00\x00\x00\x00\x00\x00\x00\x00\x00\x00\x00\x00","\x14\x00\x00\x00\x00\x00\x00\x00\x00\x00\x00\x00\x00\x00\x00\x00","\x16\x00\x00\x00\x00\x00\x00\x00\x00\x00\x00\x00\x00\x00\x00\x00","\x18\x00\x00\x00\x00\x00\x00\x00\x00\x00\x00\x00\x00\x00\x00\x00","\x1a\x00\x00\x00\x00\x00\x00\x00\x00\x00\x00\x00\x00\x00\x00\x00","\x1c\x00\x00\x00\x00\x00\x00\x00\x00\x00\x00\x00\x00\x00\x00\x00","\x1e\x00\x00\x00\x00\x00\x00\x00\x00\x00\x00\x00\x00\x00\x00\x00"]}
create 'ApplicationMapStatisticsSelf_Ver2', { NAME => 'C', TTL => 172800, VERSIONS => 1, DATA_BLOCK_ENCODING => 'PREFIX' }, {SPLITS=>["\x01\x00\x00\x00\x00\x00\x00\x00\x00\x00\x00\x00\x00\x00\x00\x00","\x02\x00\x00\x00\x00\x00\x00\x00\x00\x00\x00\x00\x00\x00\x00\x00","\x03\x00\x00\x00\x00\x00\x00\x00\x00\x00\x00\x00\x00\x00\x00\x00","\x04\x00\x00\x00\x00\x00\x00\x00\x00\x00\x00\x00\x00\x00\x00\x00","\x05\x00\x00\x00\x00\x00\x00\x00\x00\x00\x00\x00\x00\x00\x00\x00","\x06\x00\x00\x00\x00\x00\x00\x00\x00\x00\x00\x00\x00\x00\x00\x00","\x07\x00\x00\x00\x00\x00\x00\x00\x00\x00\x00\x00\x00\x00\x00\x00"]}
create 'HostApplicationMap_Ver2', { NAME => 'M', TTL => 172800, VERSIONS => 1, DATA_BLOCK_ENCODING => 'PREFIX' }, {SPLITS=>["\x01\x00\x00\x00\x00\x00\x00\x00\x00\x00\x00\x00\x00\x00\x00\x00","\x02\x00\x00\x00\x00\x00\x00\x00\x00\x00\x00\x00\x00\x00\x00\x00","\x03\x00\x00\x00\x00\x00\x00\x00\x00\x00\x00\x00\x00\x00\x00\x00"]}
list
exit
ㅇ 스키마 생성 실행
/home/pinpoint/hbase/bin/hbase shell hbase-create-my.hbase

ㅁ Collector 설치 및 실행
$ wget https://github.com/pinpoint-apm/pinpoint/releases/download/v2.3.0/pinpoint-collector-boot-2.3.0.jar
$ nohup java -jar -Dserver.port=8081 -Dpinpoint.zookeeper.address=localhost pinpoint-collector-boot-2.3.0.jar &
ㅁ Web 설치 및 실행
$ wget https://github.com/pinpoint-apm/pinpoint/releases/download/v2.3.0/pinpoint-web-boot-2.3.0.jar
$ nohup java -jar -Dserver.port=7060 -Dpinpoint.zookeeper.address=localhost pinpoint-web-boot-2.3.0.jar &
ㅇ Server의 port는 7060으로 설정하였습니다.
ㅇ 127.0.0.1:7060으로 접속 시 아래와 같이 나타나면 성공입니다.

ㅁ Agent 설치 및 실행
$ wget https://github.com/pinpoint-apm/pinpoint/releases/download/v2.3.0/pinpoint-agent-2.3.0.tar.gz
$ tar -zxvf pinpoint-agent-2.3.0.tar.gz
ㅇ jar를 다운받아 압축을 해제하였습니다.
$ vi /pinpoint-agent-2.3.0/pinpoint-root.config
~~~
# GRPC or THRIFT
profiler.transport.module=GRPC
###########################################################
# gRPC Configuration #
###########################################################
profiler.transport.grpc.collector.ip=192.168.33.44
~~~
ㅇ pinpoint collector의 주소를 지정해주어야 합니다.
ㅇ profiler.transport.grpc.collector.ip인 곳을 찾아 모두 변경하였습니다.
java -jar -javaagent:/Users/peterica.seo/study/pinpoint/pinpoint-agent-2.3.0/pinpoint-bootstrap-2.3.0.jar \
-Dpinpoint.agentId=test-agent \
-Dpinpoint.applicationName=TestApp \
-Dpinpoint.config=/Users/peterica.seo/study/pinpoint/pinpoint-root.config \
pinpoint-quickstart-testapp-2.3.0.jar
agentId는 해당 Agent의 구분 ID, applicationName은 WebUI에 표시될 애플리케이션의 이름, config는 설정 파일의 위치입니다.
실행할 어플리케이션에 -javaagent로 Pinpoint 설정을 붙여 실행합니다.

ㅇ Spring Boot가 정상적으로 작동하였습니다.
![]() |
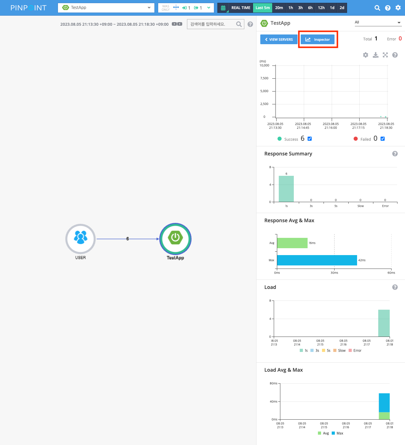
ㅇ 127.0.0.1:7060 pinpoint web에 접속 시에 분석 정보를 확인할 수 있습니다.
ㅇ 오른쪽 상단의 inspector를 클릭하면 아래의 화면으로 이동합니다.
![]() |
ㅁ Docker Image 빌드
ㅇ Docker Image 빌드 과정은 [docker] PinPoint docker Commit 하고 Push하기와 동일하게 진행하면 됩니다.
# docker 실행
$ docker pull ilovefran/pinpoint:latest
$ docker run -d -it
-p 9991:9991
-p 9992:9992
-p 9993:9993
-p 7060:7060
--name pinpoint
ilovefran/pinpoint /bin/bash
$ /home/pinpoint/hbase/bin/start-hbase.sh
$ nohup java -jar -Dserver.port=8081 -Dpinpoint.zookeeper.address=localhost pinpoint-collector-boot-2.3.0.jar &
$ nohup java -jar -Dserver.port=7060 -Dpinpoint.zookeeper.address=localhost pinpoint-web-boot-2.3.0.jar &
ㅇ hbase와 controller, web 실행 문입니다.
ㅁ 함께 보면 좋은 사이트
Quick Start Guide | Leading Open-Source APM
QuickStart Pinpoint QuickStart provides a sample TestApp for the Agent. Docker Installing Pinpoint with these docker files will take approximately 10min. Visit Official Pinpoint-Docker repository for more information. Installation To set up your very own P
pinpoint-apm.github.io
pinpoint-apm
APM tool for large-scale distributed systems ( https://pinpoint-apm.github.io/pinpoint/ ) - pinpoint-apm
github.com
Release 2.3.0 release notes · pinpoint-apm/pinpoint
Key Features Support Dark Mode Servermap Distributed callstack Inspector Issue : #7990 Support Avg & Max response summary Servermap Issue : #7559 (Thank you @yjqg6666 for your contribution...
github.com
'DevOps > Pinpoint' 카테고리의 다른 글
| [Pinpoint] Docker로 Pinpoint 5분만에 구성하기 (0) | 2023.08.06 |
|---|---|
| [docker] PinPoint(v1.8.4) docker image만들기 (0) | 2021.02.12 |
| [Spring] Pinpoint 활용한 bootJar 실행 Shellscript 정리 (0) | 2021.01.08 |
| [APM] PinPoint 설치 - 4편 - Agent (0) | 2020.12.16 |
| [APM] PinPoint 설치 - 3편 - Web, Collector (0) | 2020.12.15 |



