| 일 | 월 | 화 | 수 | 목 | 금 | 토 |
|---|---|---|---|---|---|---|
| 1 | 2 | 3 | 4 | 5 | 6 | 7 |
| 8 | 9 | 10 | 11 | 12 | 13 | 14 |
| 15 | 16 | 17 | 18 | 19 | 20 | 21 |
| 22 | 23 | 24 | 25 | 26 | 27 | 28 |
| 29 | 30 | 31 |
- PETERICA
- kotlin
- golang
- 티스토리챌린지
- 정보처리기사 실기 기출문제
- MySQL
- 기록으로 실력을 쌓자
- aws
- CKA 기출문제
- Linux
- 바이브코딩
- Java
- 공부
- CKA
- SRE
- AI
- tucker의 go 언어 프로그래밍
- Kubernetes
- go
- AWS EKS
- kotlin coroutine
- 코틀린 코루틴의 정석
- minikube
- CloudWatch
- Rag
- 오블완
- APM
- Spring
- LLM
- Pinpoint
- Today
- Total
피터의 개발이야기
[RabbitMQ] RabbitMQ 모니터링, RabbitMQ-Overview 본문

ㅁ 개요
지난 글에서 [RabbitMQ] Prometheus 및 Grafana로 RabbitMQ 모니터링 구축을 하였습니다. 이번 글에서는 모니터링을 위해서 Grafana 데시보드인 RabbitMQ-Overview의 지표이 무엇이 있는 지 정리하였습니다.
ㅁ RabbitMQ-Overview

ㅇ RabbitMQ-Overview에서는 RabbitMQ의 건강성 지표, RabbitMQ 노드 및 메시지 속도, Connection 등을 확인할 수 있습니다.
* Healthy 대시보드

ㅇ 대시보드 상단에는 RabbitMQ 클러스터의 다양한 색상을 사용하여 상태를 표시합니다.
- 녹색은 메트릭 값이 정상 범위에 있음을 의미합니다.
- 파란색은 활용도가 낮거나 어떤 형태로든 저하된 상태를 의미합니다.
- 빨간색은 메트릭 값이 정상으로 간주되는 범위에서 낮거나 높다는 것을 의미합니다.
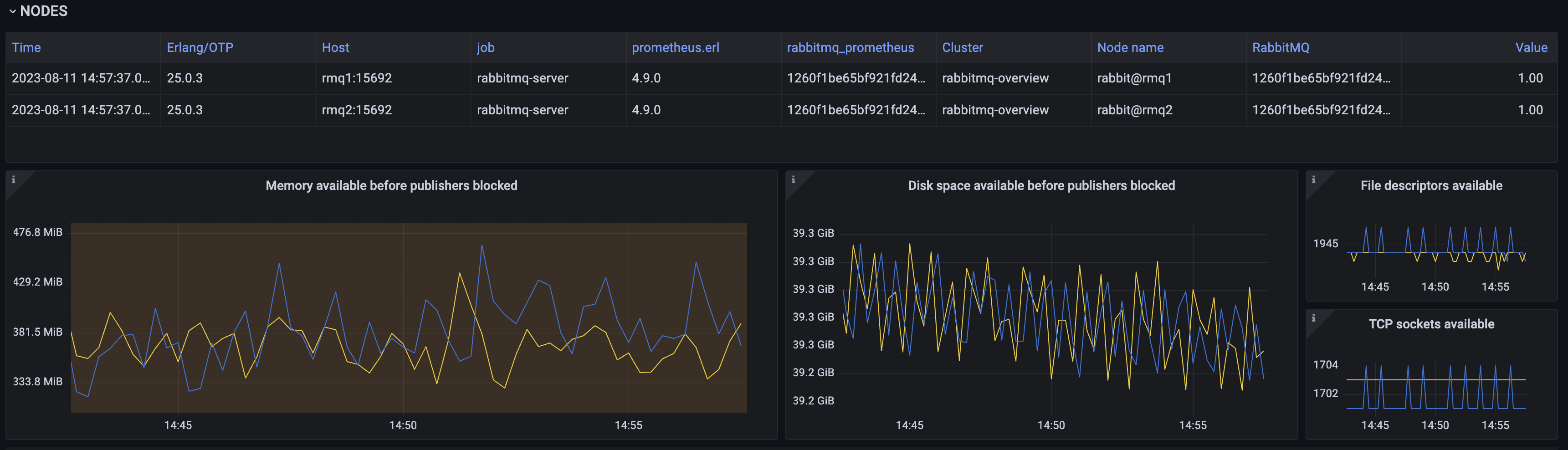
* Nodes

ㅇ RabbitMQ 및 Erlang/OTP 버전을 포함한 노드 ID 목록
ㅇ 게시자가 차단되기 전에 사용 가능한 노드 메모리와 유휴 디스크 용량 정보
ㅇ 노드 파일 디스크립터 및 TCP 소켓 사용 가능 상태 정보
* Queued Messages

ㅇ 준비 및 대기 중인 메시지
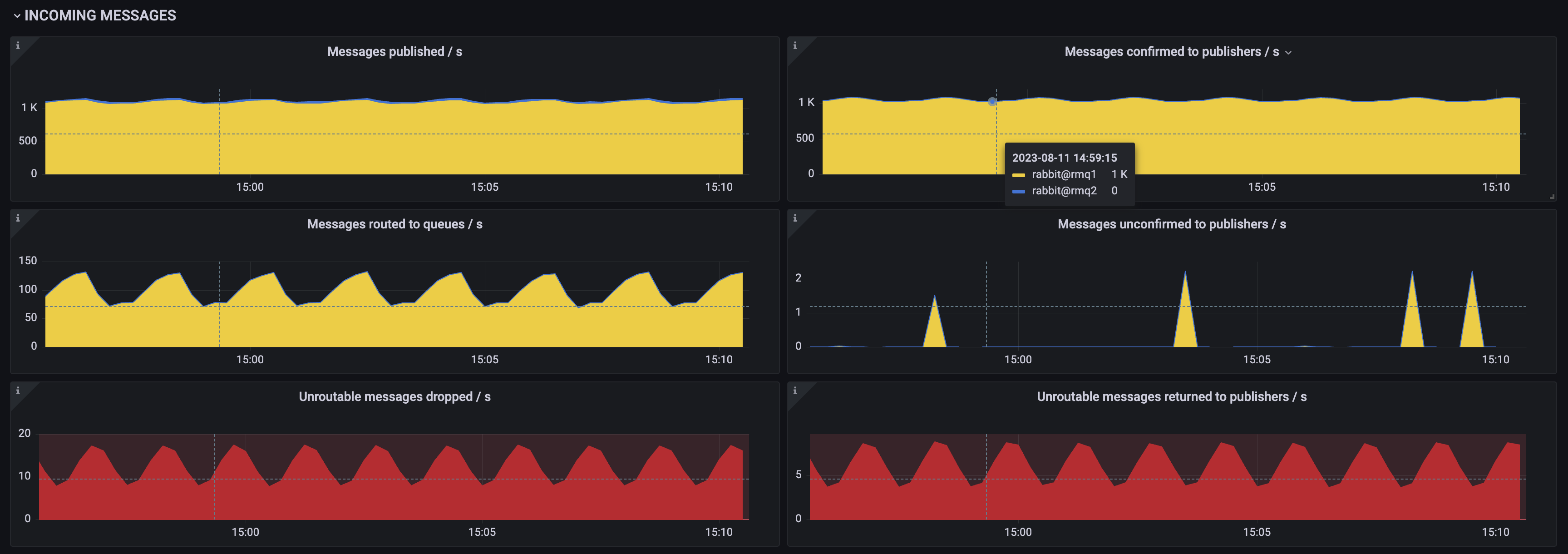
* Incommong Messages

ㅇ 수신 메시지 속도를 정보
ㅇ 게시됨/ 대기열로 라우팅됨/ 확인됨/ 확인되지 않음/ 반환됨/ 삭제된 수를 확인 할 수 있습니다.
* Outgoing Mmessages

ㅇ 발신 메시지 처리 속도 정보
ㅇ 전달된 메시지/ 재전송된 메시지
ㅇ 수동 전달된 메시지/ 자동 전달된 메시지
ㅇ 확인된 메시지/ 자동으로 폴링된 메시지
ㅇ 결과가 없는 폴링 작업/ 수동으로 처리된 폴링작업
* Queues

ㅇ 선언 및 생성 삭제된 큐의 비율과 노드별 수량정보
* Channels

ㅇ 개설 및 마감 된 채널의 정보
ㅇ 높은 채널 이탈은 새로 열린 채널의 비율이 지속적으로 높고 닫힌 채널의 비율이 지속적으로 높은 상태를 의미합니다. 일반적으로 응용 프로그램이 수명이 짧은 채널을 사용하거나 채널 수준 예외로 인해 채널이 자주 닫히는 것을 의미합니다.
* Connections

ㅇ 컨넥션의 열기 닫기 속도 지표
ㅇ 이 지표를 통해 연결 누수를 탐지할 수 있습니다. 연결 누수는 응용 프로그램이 연결을 닫지 않고 반복적으로 열거나 최소한 일부만 닫는 상태입니다. 연결 누수는 새로운 인바운드 클라이언트, 피어, CLI 도구의 연결을 거부하고 동시 연결 수가 증가하여 노드의 메모리 사용량이 증가합니다.
ㅁ 함께 보면 좋은 사이트
![]() |
ㅇ GrafanaLabs, RabbitMQ-Overview 설명
![]() |
ㅇ Monitoring with Prometheus & Grafana
![]() |
'DevOps > RabbitMQ' 카테고리의 다른 글
| 트래픽 성장과 함께 진화한 Redis · RabbitMQ · Kafka 이야기 (1) | 2025.12.16 |
|---|---|
| [RabbitMQ] Prometheus 및 Grafana로 RabbitMQ 모니터링 구축 (1) | 2023.08.10 |


