| 일 | 월 | 화 | 수 | 목 | 금 | 토 |
|---|---|---|---|---|---|---|
| 1 | 2 | 3 | ||||
| 4 | 5 | 6 | 7 | 8 | 9 | 10 |
| 11 | 12 | 13 | 14 | 15 | 16 | 17 |
| 18 | 19 | 20 | 21 | 22 | 23 | 24 |
| 25 | 26 | 27 | 28 | 29 | 30 | 31 |
- 기록으로 실력을 쌓자
- CKA
- tucker의 go 언어 프로그래밍
- 티스토리챌린지
- minikube
- Pinpoint
- kotlin
- Spring
- go
- golang
- CloudWatch
- 컨텍스트 엔지니어링
- kotlin querydsl
- Linux
- CKA 기출문제
- SRE
- Kubernetes
- PETERICA
- AI
- 공부
- aws
- 코틀린 코루틴의 정석
- 오블완
- AWS EKS
- MySQL
- 정보처리기사 실기 기출문제
- Java
- kotlin coroutine
- APM
- 바이브코딩
- Today
- Total
피터의 개발이야기
[kafka] kafka 모니터링 docker 환경 세팅 본문

ㅁ 들어가며
ㅇ [kafka] docker compose로 kafka cluster 구성 및 kafka-ui 모니터링 작성 후 Grafana를 이용한 모니터링 방법에 대해서 공부하였다.
ㅇ Kafka Monitoring Stack for Docker Compose (Prometheus / Grafana)의 내용을 바탕으로 docker kafka 모니터링 환경을 세팅해 보았다.
ㅇ 작업하면서 환경 세팅 트러블 슈팅은 [kafka] kafka 모니터링 방법 공부 (docker 컨테이너 생성, M1 칩 no specific platform 오류를 colima로 해결) 에 정리하다.
ㅁ git clone
$ git clone https://github.com/streamthoughts/kafka-monitoring-stack-docker-compose.git
Cloning into 'kafka-monitoring-stack-docker-compose'...
remote: Enumerating objects: 248, done.
remote: Counting objects: 100% (125/125), done.
remote: Compressing objects: 100% (51/51), done.
remote: Total 248 (delta 91), reused 96 (delta 72), pack-reused 123
Receiving objects: 100% (248/248), 487.17 KiB | 8.86 MiB/s, done.
Resolving deltas: 100% (149/149), done.

ㅁ docker-compose 생성 및 실행
version: '3.8'
services:
grafana:
image: "grafana/grafana:${GRAFANA_VERSION}"
ports:
- "3000:3000"
environment:
GF_PATHS_DATA : /var/lib/grafana
GF_SECURITY_ADMIN_PASSWORD : kafka
volumes:
- ./grafana/provisioning:/etc/grafana/provisioning
- ./grafana/dashboards:/var/lib/grafana/dashboards
container_name: grafana
depends_on:
- prometheus
networks:
- kafka-platform
prometheus:
image: "prom/prometheus:${PROMETHEUS_VERSION}"
ports:
- "9090:9090"
volumes:
- ./etc/prometheus/prometheus.yml:/etc/prometheus/prometheus.yml
command: "--config.file=/etc/prometheus/prometheus.yml"
container_name: prometheus
networks:
- kafka-platform
jmx-kafka101:
image: "sscaling/jmx-prometheus-exporter"
platform: "linux/amd64"
ports:
- "5556:5556"
environment:
CONFIG_YML : "/etc/jmx_exporter/config.yml"
volumes:
- ./etc/jmx_exporter/config_kafka101.yml:/etc/jmx_exporter/config.yml
container_name: jmx-kafka101
depends_on:
- kafka101
networks:
- kafka-platform
zk1:
image: confluentinc/cp-zookeeper:${CONFLUENT_VERSION}
environment:
ZOOKEEPER_CLIENT_PORT: 2181
ZOOKEEPER_TICK_TIME: 2000
ZOOKEEPER_INIT_LIMIT: 5
ZOOKEEPER_SYNC_LIMIT: 2
ports:
- "2181:2181"
container_name: zookeeper1
networks:
- kafka-platform
kafka101:
image: confluentinc/cp-kafka:${CONFLUENT_VERSION}
depends_on:
- zk1
ports:
- "9092:9092"
- "9991:9991"
container_name: kafka101
environment:
KAFKA_BROKER_ID: 101
KAFKA_JMX_PORT: 9991
KAFKA_ZOOKEEPER_CONNECT: zookeeper1:2181
KAFKA_ADVERTISED_LISTENERS: PLAINTEXT://kafka101:29092,PLAINTEXT_HOST://localhost:9092
KAFKA_LISTENER_SECURITY_PROTOCOL_MAP: PLAINTEXT:PLAINTEXT,PLAINTEXT_HOST:PLAINTEXT
KAFKA_INTER_BROKER_LISTENER_NAME: PLAINTEXT
KAFKA_OFFSETS_TOPIC_REPLICATION_FACTOR: 1
KAFKA_TRANSACTION_STATE_LOG_REPLICATION_FACTOR: 1
KAFKA_TRANSACTION_STATE_LOG_MIN_ISR: 1
KAFKA_LOG_RETENTION_MS: 60000
CONFLUENT_METRICS_REPORTER_BOOTSTRAP_SERVERS: kafka101:29092
CONFLUENT_METRICS_REPORTER_ZOOKEEPER_CONNECT: zookeeper1:2181
CONFLUENT_METRICS_REPORTER_TOPIC_REPLICAS: 1
CONFLUENT_METRICS_ENABLE: 'true'
KAFKA_HEAP_OPTS: ${KAFKA_HEAP_OPTS}
networks:
- kafka-platform
kafka-ui:
image: provectuslabs/kafka-ui:latest
container_name: kafka-ui
depends_on:
- kafka101
ports:
- 8080:8080
environment:
- DYNAMIC_CONFIG_ENABLED=true
- KAFKA_CLUSTERS_0_NAME=peters_kafka
- KAFKA_CLUSTERS_0_BOOTSTRAPSERVERS=kafka101:29092
networks:
- kafka-platform
networks:
kafka-platform:
name: kafka-platform
driver: bridge
ㅇ kafka-monitor.yml 생성한다.
docker-compose -f kafka-monitor.yml up -d

ㅇ Single Zookeeper/Kafka with Prometheus/Grafana버젼으로 실행하였다.
ㅇ 코어: kafka + zookeeper(분산데이터 저장소)
ㅇ 모니터링: prometheus(시스템 정보의 시간 별 메타정보 저장) + grafana(시간별 정보를 UI로 표출)
ㅁ Grafana 접속

ㅇ 로그인 => localhost:3000, id: admin, pwd: kafka
ㅇ 기본적으로 Datasource와 Dashboard가 설정되어 있다.
ㅁ Topic 생성
$ docker exec -it kafka101 \
kafka-topics \
--create \
--partitions 3 \
--replication-factor 1 \
--topic demo-topic \
--bootstrap-server kafka101:29092
ㅇ 토픽은 생성되었고, 토픽에 테스트 트래픽을 위해 Produce와 Consume를 설정한다.
ㅁ Produce messages
$ docker exec -it kafka101 \
kafka-producer-perf-test \
--throughput 500 \
--num-records 100000000 \
--topic demo-topic \
--record-size 100 \
--producer-props bootstrap.servers=kafka101:29092

ㅇ 메시지를 500개씩 발행한다.
ㅁ Consume messages
$ docker exec -it kafka101 \
kafka-consumer-perf-test \
--messages 100000000 \
--timeout 1000000 \
--topic demo-topic \
--reporting-interval 1000 \
--show-detailed-stats \
--bootstrap-server kafka101:29092

ㅇ 메시지를 소비하고 있다.
ㅇ 구체적으로 모니터링 지표를 위해 Grafana Dashboard를 확인해 보자.
ㅁ Grafana Dashboard 목록

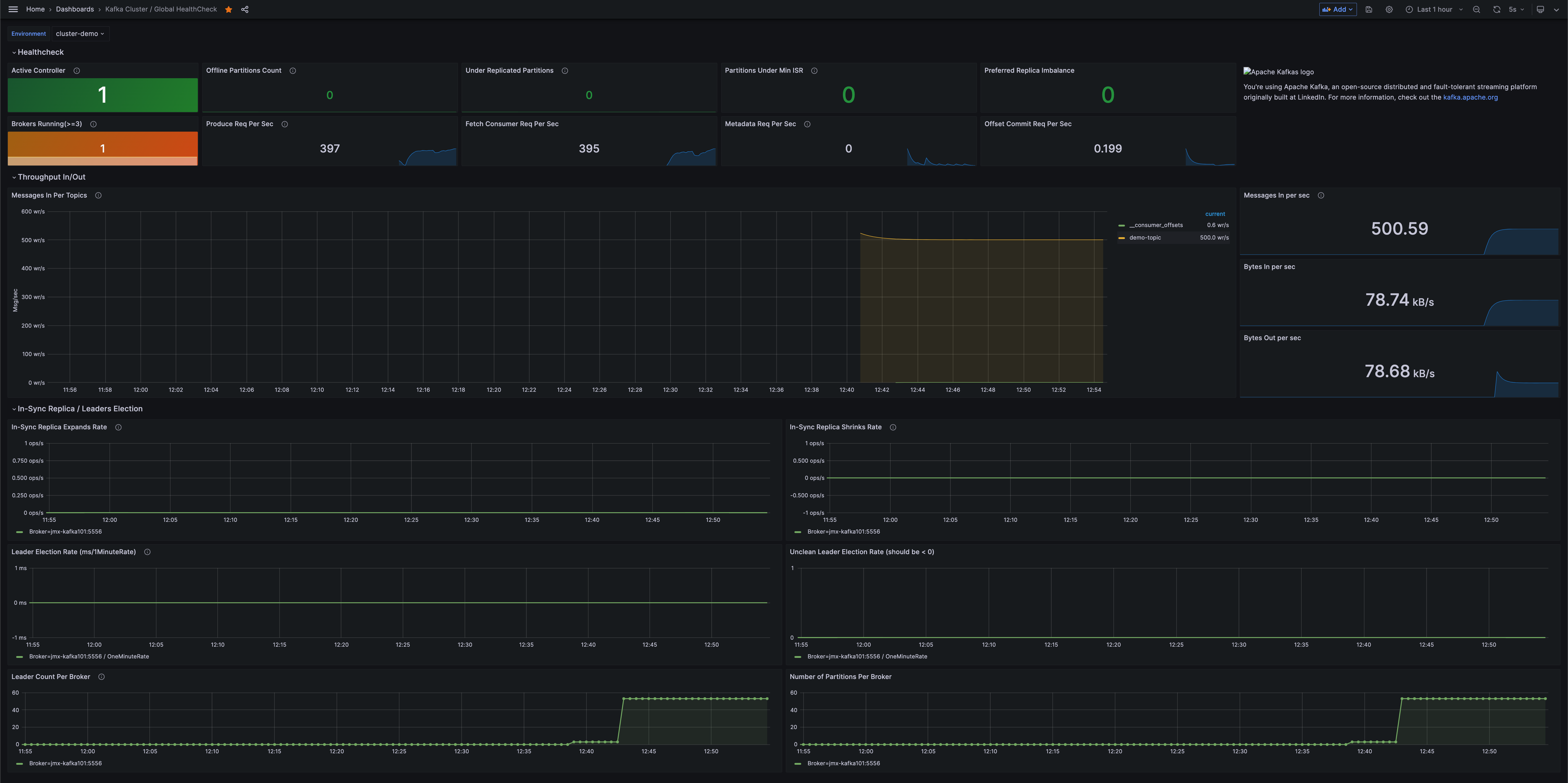
ㅁ Kafka Cluster / Global HealthCheck

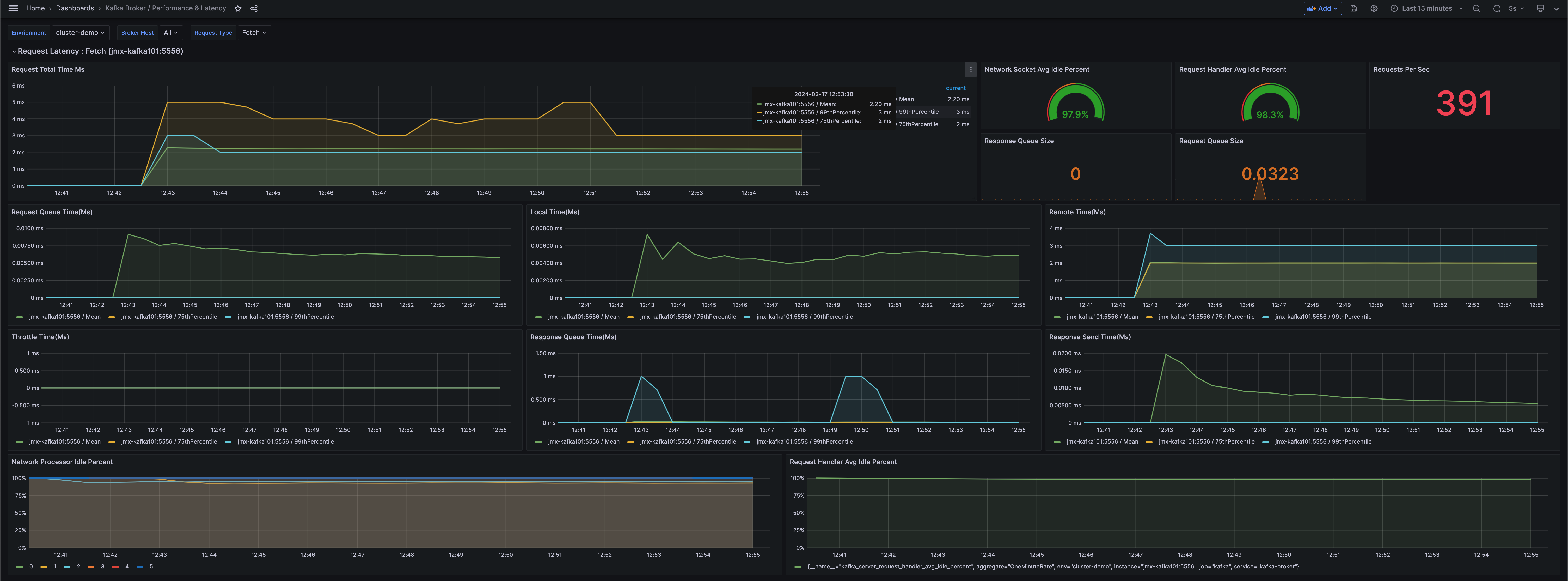
ㅁ Kafka Broker / Performance & Latency

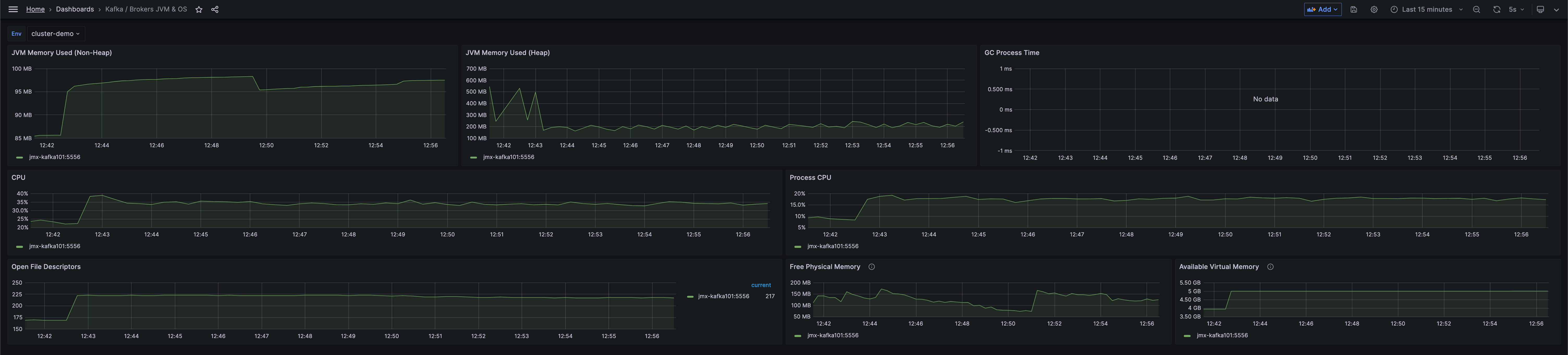
ㅁ Kafka / Brokers JVM & OS

ㅁ Kafka / Hard Disk Usage

ㅁ Kafka Broker / Zookeeper Connection

ㅁ Kafka Cluster / Replication

ㅁ Kafka Topics / Logs

ㅁ Grafana Dashboard 참조 검색 방법

ㅇ 참고로 Dashborads로 이동하여 kafka cluster로 검색하면, 다양한 grafana dashboard 샘플을 얻을 수 있다.
'DevOps > kafka' 카테고리의 다른 글
| [kafka] Kafka 클러스터 모니터링 UI 도구들 (0) | 2024.03.20 |
|---|---|
| 분산 시스템에서 데이터를 전달하는 효율적인 방법은? (feat. Kafka란) (0) | 2024.03.18 |
| [kafka] kafka 모니터링 방법 공부 (docker 컨테이너 생성, M1 칩 no specific platform 오류를 colima로 해결) (0) | 2024.03.17 |
| [kafka] docker compose로 kafka cluster 구성 및 kafka-ui 모니터링 (0) | 2024.03.14 |
